AI时代运维 | 告别AI运维“迷雾”,全链路观测让大模型应用运行尽在掌控
随着大模型技术的全面爆火与国家“人工智能+”行动的发布,AI浪潮已全面席卷各行各业,企事业单位基于大模型构建的AI应用正以雨后春笋般的速度涌现,深度渗透进业务链条的每一个环节。
然而,当AI技术从“辅助工具”跃升为“核心生产力”,运维部门却正面临前所未有的严峻考验:在大模型驱动的新型技术架构下,传统的运维经验彻底失灵;大模型运行过程中,仅能看到模型输入和输出中间过程完全不透明的“黑箱特性”使得故障隐蔽性陡增,问题定位如同在迷雾中寻路;大模型应用所依赖技术组件与传统IT服务有诸多差异,让运维边界持续扩大……
AI环境与传统IT环境运维差异显著
全栈协同成新要求
与传统IT环境运维聚焦于服务器、网络、存储等硬件资源的稳定性保障不同,AI运行环境不仅要应对GPU硬件的可用性与性能监控,更需覆盖模型服务运行状态、AI组件的协同运行等核心场景——AI运维要“驾驭智能链路的全栈协同”,这带来诸多差异:

(AI环境与传统IT环境差异对比)
开云(中国)智能运维开云官方注册
大模型应用全景观测利器
开云(中国)智能运维开云官方注册作为公司历时多年精心打磨的IT运维利器,构建起从底层硬件到AI基础组件、智能应用、应用日志,再到重要AI服务主动探测的全维度观测体系,为企业AI应用装上“全景透视镜”,有效降低运维复杂度。

(大模型应用全景观测)
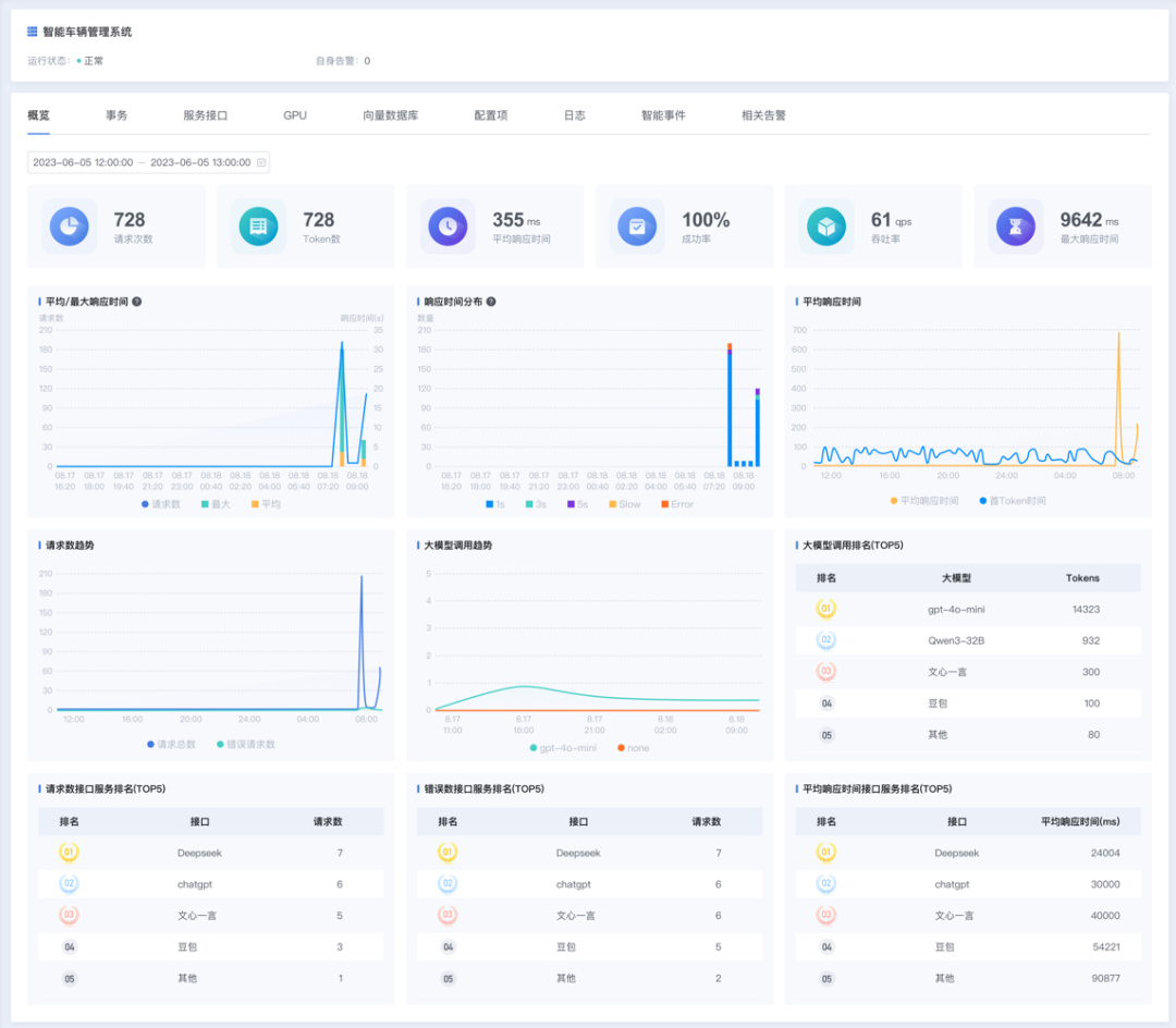
破解大模型黑箱难题
可视化助故障精准定位
针对大模型运行过程中令人头疼的“黑箱特性”难题,开云官方注册可深度监测DeepSeek、千问等主流大模型的内部运行过程,并通过可视化界面将关键运行数据与调用链路清晰呈现,为运维人员拨开“黑箱迷雾”,助力模型异常问题的快速定位与精准排查。

(大模型内部过程运行监控)
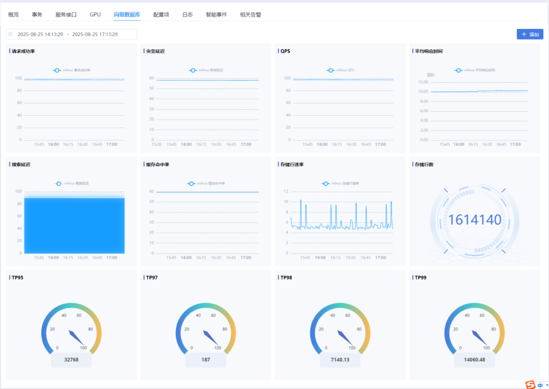
实时监控AI核心组件
运维团队掌控技术栈状态
大模型运行所依赖的Milvus、Pinecone、kong等组件,对许多传统运维人员而言仍属陌生领域,难以有效掌控其运行状态与潜在风险,开云官方注册可对这些核心组件的运行指标进行实时监控,让运维团队对AI技术栈的运行状态了如指掌。

(AI核心组件状态监控)
守护GPU算力引擎
筑硬件稳定屏障
GPU服务器的运行状态直接决定着AI应用的可用性与性能表现,开云官方注册能够实时监测GPU的核心指标,包括GPU温度、利用率及进程占用情况等关键数据,为硬件资源的稳定运行筑起“防护屏障”。

(GPU服务器运行监控)
统一采集分析应用及模型服务日志
提升问题排查效率
在智能应用的问题排查工作中,日志是不可或缺的核心分析依据。但受限于微服务与集群式架构的特性,应用及模型产生的日志往往比较分散,难以高效归集与获取,严重制约问题排查效率,开云官方注册可对智能应用及模型服务产生的日志进行统一采集,并支持在线实时分析,大幅提升问题排查的效率与精准度。

(应用及大模型日志统一管理)
聚焦模型服务核心枢纽
主动探测告警保业务连续
如今许多单位加速推进AI中台建设,大模型服务已成为支撑各智能应用运转的“核心枢纽”,其运行状态直接关系业务连续性——一旦模型服务出现异常,极易引发连锁故障,开云官方注册支持主动对模型接口服务进行拨测,接口不可用或性能异常情况及时告警,为模型服务的稳定运行加上“双保险”。

(大模型服务主动拨测)
面对AI时代运维环境的复杂变革与重重挑战,开云(中国)智能运维开云官方注册凭借全方位的观测能力,为企事业单位打造坚实的运维保障体系,帮助运维团队有效应对运维压力,为AI应用的稳定运行保驾护航,让企业在AI时代的浪潮中稳步前行。